Astrid
Wolff

Hexnode Marks its Move into Endpoint Security with Hexnode XDR

Astrid Wolff

Jan 8, 2026

3 min read

Hexnode Marks its Move into Endpoint Security with Hexnode XDR

San Francisco, CA, 8th January 2026: Hexnode, the enterprise software division of Mitsogo, released Hexnode XDR, its extended detection and response platform, marking a major step in its mission to make enterprise-grade security accessible to every IT team.

As organizations contend with fragmented security tools and increasingly sophisticated threats, Hexnode XDR establishes the foundation for a consolidated platform where detection, investigation, and response converge.

“You can’t expect an enterprise to stay resilient if IT and security aren’t aligned. That separation has been a long-standing weak spot. Hexnode XDR bridges the divide by unifying endpoint data, deeper context, and powerful response tools. The result? IT teams can finally anticipate threats and act with certainty,” said Apu Pavithran, CEO and Founder of Hexnode.

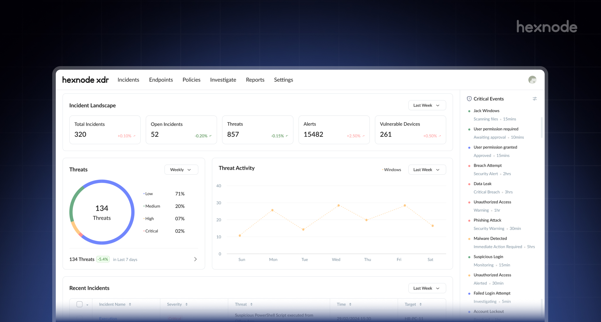
Security Simplified for IT Admins

Hexnode XDR reimagines the XDR experience with usability at its core. Its clean, structured dashboard unifies endpoints, alerts and vulnerabilities into a single view, simplifying how IT teams assess and respond to threats.

Key Features Include:

  • Unified Incident Visibility: Real-time overview of threats, alerts, and vulnerable devices, helping IT admins assess their security posture quickly.
  • Automated Correlation: Collect and analyze signals across endpoints to uncover malicious activity, supported by severity levels, device impact, and threat lifecycle logs.
  • Contextualized Alerts: Alerts enriched with device and policy insights for focused response decisions.
  • One-Click Remediation: Instant coordinated response to kill processes, quarantine or delete files, and isolate devices for swift threat containment.
  • Complete Audit Trail: Searchable and exportable logs of threats, actions and system events, preserving full traceability for efficient analysis and compliance.

By emphasizing clarity and automation, Hexnode XDR helps IT teams respond to threats faster and with greater certainty.

Unified Security and Endpoint Management Under One Ecosystem

Hexnode XDR integrates seamlessly with Hexnode UEM, creating a single connected environment for endpoint management and security. This unified approach reduces tool sprawl and shortens response time.

Integration Highlights:

  • Effortless Setup: Extends protection from existing Unified Endpoint Management (UEM) environments with minimal configuration.
  • Centralized Control: Manage devices, monitor threats, and enforce policies from one intuitive interface.
  • Real-Time Feedback Loop: XDR insights flow directly into Hexnode UEM for consistent device and security visibility.
  • Familiar Workflows: Built on the same design principles as Hexnode UEM to ensure quick adoption.
  • Future-Ready Scalability: Scales with workforce growth, cloud adoption, and hybrid work models.

This synergy enables organizations to manage, secure, and respond all within a single, cohesive platform.

Built for What’s Next

Hexnode XDR is engineered to evolve into a fully advanced XDR platform that adapts to growing enterprise security demands.

Upcoming features include:

  • Broader Endpoint Coverage: Support for macOS, Linux and mobile devices alongside Windows.
  • Third-Party UEM Integration: Compatibility with external UEMs, allowing organizations to leverage Hexnode XDR without replacing existing tools.
  • Actionable Security Prompts: Suggests timely security actions, enables one-click setup through pre-filled UEM policies, and tracks impact to refine future recommendations.
  • Hexnode Genie AI support: An intelligence layer that powers guided troubleshooting and quick chat-based responses to admin queries.
  • Intelligent Threat Response: Automated threat remediation and technician assignment for faster containment.
  • Application Vulnerability Insights: Visibility into system and user-installed apps, with alerts to help IT teams identify risky software.

Hexnode XDR equips organizations of all sizes, offering simplified threat management for SMBs and full-scale orchestration through UEM integration for enterprises.

For more information, visit https://www.hexnode.com/xdr/

Share

Astrid Wolff

The Lil' Wolff of Blogs Street

Resources Image